> 数据图表

如何了解典型的半导体产业真空系统布局

2026-4-0
如何了解典型的半导体产业真空系统布局
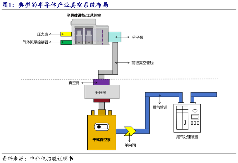
一套完整的半导体生产系统,通常主要由工艺腔室、装载系统、晶圆传送系统、气体输送系统、设备冷却系统、设备加热系统、控制管理系统、真空系统等构成。其中,真空系统主要由真空泵、真空阀、真空表计与真空管道等组成,分别用于真空获得、真空检漏、真空测量。